万搏平台

您的位置: > >产业板块 > >港航物流 > >龙拱港 > >新闻动态 >

港口“智”变,龙拱港智慧生产数据平台上线

发布日期:2025-01-15
      近日,龙拱港智慧生产数据平台正式上线,是一款集数据整合、深度分析与可视化展示于一体的智慧生产数据平台,能够进一步提升运营效率、强化管理精度、保障服务质量。


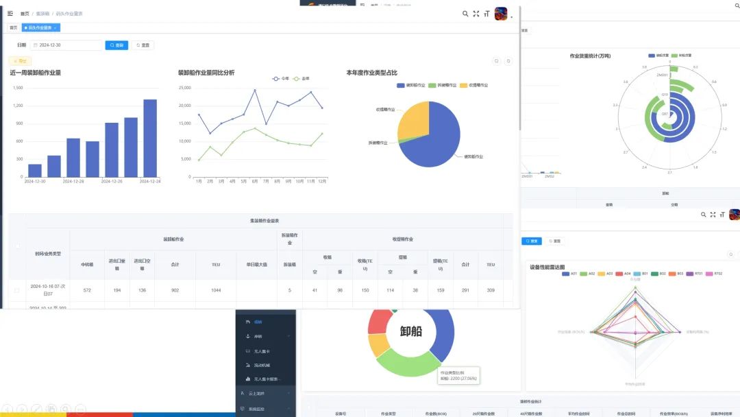
      图片

      打破数据孤岛,实现全景洞察

      在过去,港口内部诸多信息化系统缺少联动,数据利用率低,难以形成有效合力。平台上线后,整合了来自港口生产、设备、安全等各个领域的海量信息,打破了信息孤岛。

      平台数据大到全年吞吐量,小至每一台设备的运行参数,超100项关键生产指标一目了然,港口运营的每一处细节都被精准呈现,能够为职工提供全方位、无死角的运营洞察视角。

      深度挖掘数据,精准赋能决策

      平台依托前沿数据挖掘技术与专业算法,从海量数据中提炼智慧“金矿”。能够聚焦箱主与航线完成量,纵向回溯年度、季度数据,横向比对同期主体差异,敏锐捕捉市场风向。

      通过对不同时段的作业量及效率分析,能够精准定位效率瓶颈所在,同时结合设备状态监控与故障记录,锁定高发故障时段、点位及诱因,将被动抢修扭转为主动运维。通过这一系列的数据洞察与处理,平台为优化作业流程、合理调配资源提供科学性的决策依据。


      图片

      可视化呈现,态势一目了然

      平台以简洁明了且高度直观的方式展示港口运营的各个环节,破除了繁杂的报表形式,将港口运营的整体态势呈现眼前。各类图表精准勾勒关键信息,无论是箱主业务量的起伏对比,还是设备效率的动态变化,都在可视化界面中清晰可辨。可视化展示让数据“说话”,助力职工快速抓取关键信息,高效决策,推动港口稳步前行。

      龙拱港智慧生产数据平台的上线,深度挖掘了之前未充分利用的数据资源,为港口数字化转型赋能了科技手段。下一步,龙拱港将继续秉承创新理念,不断探索和实践新技术、新应用,为港口高质量发展贡献力量。

文/图丨董栋

上一篇:

下一篇: